CASE STUDY
Launching a Supplement Brand from $0 to $1.9M in Year One
How Super Boost Scaled Fast with Full-Funnel Strategy and Data-Driven Growth
Provided Services
Website Design & Technical Integrations
High-Impact Advertising Campaigns
Full-Funnel Optimization
AI Workflow Automations
Backend Monetization & Optimization
Customer Retention Strategies
The Challenge
Super Boost was a brand-new entrant in the competitive natural health supplement market. With no prior branding, infrastructure, or customer base, they required guidance on everything—from product positioning and tech stack to paid acquisition and retention.
Operating with a lean team and a tight budget, they needed a partner who could provide full-spectrum consulting and hands-on execution. Their Shopify-based store had to be built and optimized from the ground up, and finding their ideal audience would require deep research, testing, and data analysis.
The Approach
- Built a conversion-optimized Shopify store from scratch using tested apps and integrations
- Identified high-potential audiences through intensive data analysis and rapid testing
- Launched paid marketing campaigns across Meta, Google, native ad networks, and direct news buys
- Split tested ad creatives, presale pages, and product page variations for performance
- Sourced and deployed user-generated content (UGC) to create authentic, high-converting video ads
- Implemented email/SMS remarketing and retention workflows
- Integrated subscription and upsell systems to increase AOV and LTV
- Designed data dashboards for real-time performance tracking
- Provided ongoing consulting on branding, logistics, and product rollout strategy
0M
REVENUE GENERATED
0K
ORDERS PLACED
0K
PRODUCTS SOLD
Strategy
We approached Super Boost with a long-term vision and a performance-first mindset. Our goal was to build not just a profitable launch, but a scalable business:
- Full-Funnel Buildout: From first click to post-purchase, we mapped and optimized the entire journey
- Shopify Stack Optimization: Selected and tested apps for conversion, retention, and subscription growth
- Aggressive Paid Acquisition: Deployed media buys across dozens of channels to accelerate awareness
- Creative that Converts: Used user-generated video content to drive authenticity and engagement
- Data-Led Decision Making: Let performance metrics drive creative, funnel, and offer strategies
By leveraging our decade of experience in the health space, we helped Super Boost avoid common pitfalls and scale with confidence.
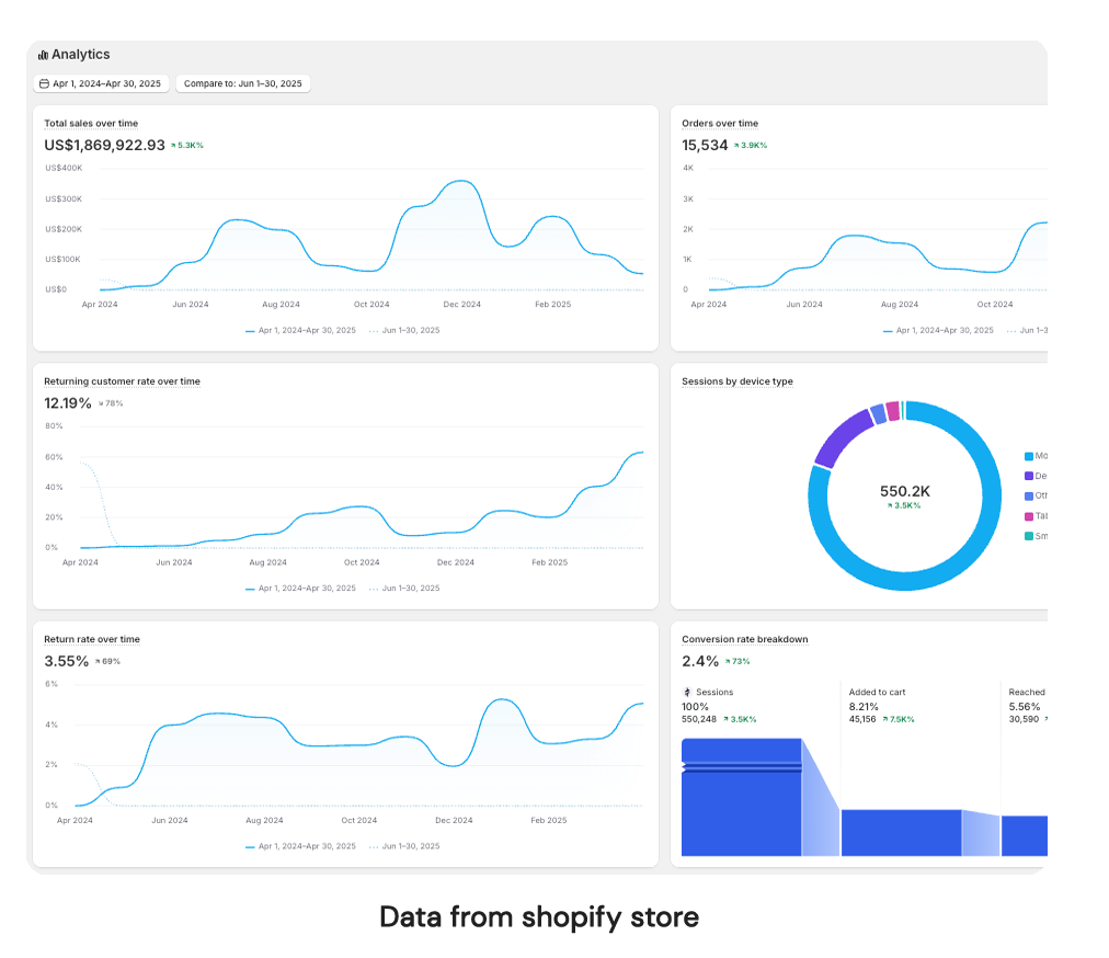
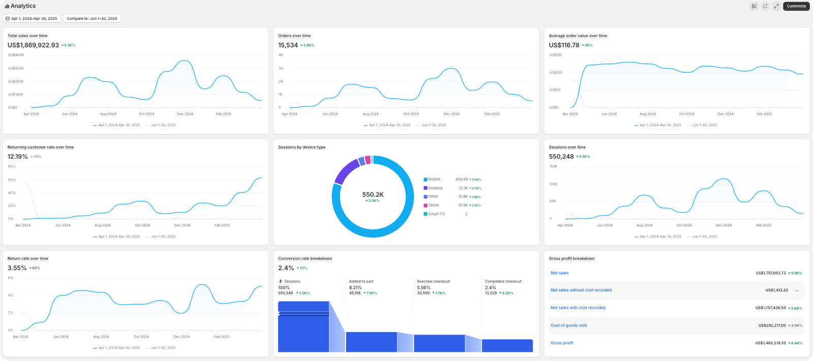
Results
Super Boost saw explosive growth in its first year—fueled by high-converting funnels, strategic ad spend, and strong customer retention.
- $1.9 million in revenue generated within the first 12 months
- 15,534 orders placed across multiple channels
- $117 average order value, driven by bundling, upsells, cross-sells, and downsells
- 30% subscription opt-in rate, creating strong recurring revenue from day one
From an unproven idea to a thriving eCommerce brand, Super Boost is now positioned for long-term success in the natural health market.
More Success Stories